Establish clear ownership of strategic initiatives
Bring visibility, accountability, and control to strategic priorities. See all programs, assign owners, and track progress across the enterprise.
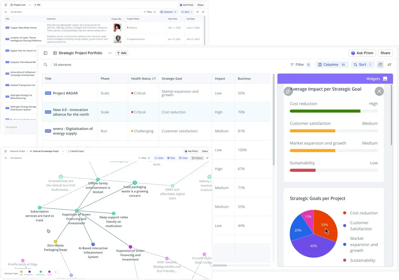
See initiatives, gaps, and overlaps
Scattered initiatives hide duplication and strategic gaps. Centralize all programs in one view to spot overlaps, missing priorities, and misaligned investments.
Assign clear ownership
When everyone owns transformation, no one does. Assign executive sponsors, program leads, and decision authority to ensure clear accountability.
Define decision and approval rights
Unclear authority stalls initiatives for months. Define who approves budgets, key decisions, and phase transitions, so programs keep moving.
Align resources to strategy
Resources often favor business-as-usual over strategic priorities. Visualize funding and headcount across initiatives to see where priorities are under- or over-supported.
Track progress, spot delays
Let Prism track every initiative's progress against strategy, surface misalignment, and give you decision support: fix, re-scope, or stop.
Track market moves continuously
Markets shift faster than annual planning cycles allow. Monitor industry trends, emerging technologies, regulatory changes, and competitor strategies in real-time.
Assess capability against market demands
Map your technology platforms, expertise, assets, and partnerships against market needs to identify where you have advantage and where capability gaps block growth.
Prioritize growth opportunities precisely
Evaluate collaboratively potential opportunities by strategic fit, feasibility, and urgency. Invest where advantage is real.
Make strategy actually happen
Stop losing strategy in translation. Define concrete programs, link dependencies visually, and track execution without constant meetings.
Turn strategic priorities into initiatives
Strategic ambitions fail when they stay abstract. Convert high-level priorities into specific initiatives with defined phases, decision gates, and measurable milestone.
Track progress without meetings
Weekly status meetings waste executive time extracting updates. Give leadership real-time dashboards showing initiative progress, blockers, and risks automatically.
Link projects, teams, and milestones
Disconnected plans hide dependencies and conflicts. Visualize projects, teams, and milestones on interactive timelines.
Auto-assign initiative owners
Finding the right initiative owner shouldn't take weeks. Get AI-powered recommendations based on expertise, capacity, strategic alignment, and past performance.
Engage the organization in strategic transformation
Share plans transparently, crowdsource organizational insights, and discover champions driving transformation.
Share strategic plans transparently
Strategic plans hidden in decks create confusion. Embed interactive roadmaps on your intranet so everyone sees where the company is heading.
Crowdsource insights from across the organization
Give your front-line employees a portal to flag risks, suggest improvements, and shape the transformation with their ideas.
Discover and reward change agents
Transformation needs champions. Identify your most active employees and reward their impact to build momentum across the organization.
Why global teams trust the ITONICS strategy execution OS
With ITONICS, we've created a holistic digital ecosystem for innovation and digitalization, featuring project, strategy, and portfolio views, plus trend scouting and innovation tools.
The most important benefit of ITONICS is how seamlessly it connects strategic foresight with portfolio management and execution.
ITONICS is our operating system for all innovation initiatives. It has supported us in centralizing our activities to a more streamlined, collaborative, and data-driven process.
The ITONICS Innovation OS has become integral to the new innovation culture, contributing to cross-pollination of pioneering growth opportunities at Fletcher Building.
Targeted innovation needs a single point of truth. The ITONICS Innovation OS unites over 500 Toyota members across our European manufacturing centers, streamlining collaboration.
The platform has created a cross-location innovation community, allowing all employees to submit ideas, participate in their realization, and shape the company’s future, driving innovation across the organization.
Our biggest challenge was the connection and knowledge sharing between our employees and the establishment of a more integrated process. KSB reacted accordingly by breaking down traditional organizational structures partnering with the solution provider ITONICS.
Using ITONICS' AI-enabled platform, we aim to enhance strategic alignment across business units and preemptively develop rigorous capabilities, products, processes, technologies to continuously future-proof our business.
The ITONICS Innovation OS helps us scout new technologies and products, making large data sets easily searchable and enabling collaborative evaluation among colleagues.
The decisive factor for the success of our project was ITONICS' expertise in trend management. We were not just looking for a software partner, but for someone who is familiar with the topic and who we can trust.
...and that's only the beginning
ITONICS connects strategic vision with idea management and successful project execution. One modular system for all your needs.
-
Permission controls
Build custom permission schemes and control who can create, read, update, or delete content.
-
Custom designs
Provide a seamless experience and apply your corporate design to your ITONICS platform.
-
Workspaces - public or private
Organize all your knowledge in one workspace or give teams their custom spaces with individual configuration rights.
-
Template configuration
Your work, your way. Define custom templates and define what information matters for your decision-making processes.
-
APIs and integrations
Get creative by connecting your ITONICS system to other tools to send or receive data.
-
Enterprise-ready user management
Connect ITONICS with SSO or Identity Provider. Keep your user lists in sync with how your organization develops.
Got more questions? We’ve got answers.
Why use a strategy execution software?
Strategy execution software bridges the gap between strategic priorities and day-to-day execution. It helps organizations break strategy into initiatives, assign ownership, track progress, and manage dependencies—so strategy doesn’t stay on slides but turns into measurable results.
Who is the ITONICS Strategy Execution OS for?
The ITONICS Strategy Execution OS is built for executives, strategy leaders, transformation teams, PMOs, and business unit leaders in mid-sized and enterprise organizations who need to align initiatives, resources, and teams around shared strategic goals.
What benefits does strategy execution software bring to my business’ performance?
Strategy execution software improves focus, accountability, and speed. By increasing transparency across initiatives, clarifying decision rights, and aligning resources with priorities, it helps organizations deliver strategic outcomes faster and reduce execution risk.
Why should I choose ITONICS for strategy execution?
ITONICS connects strategy, initiatives, portfolios, and execution in one modular platform. Unlike static planning tools or disconnected PM solutions, ITONICS provides real-time visibility, clear ownership, and scalable governance. So leadership can steer execution continuously, not quarterly.
How long does it take to set up the ITONICS Strategy Execution OS?
ITONICS’ modular setup allows you to start with your current strategy and execution model, then configure governance, reporting, and workflows as needed, without heavy implementation projects.
Will I need to change my existing strategy or execution processes to use ITONICS?
No rigid process change is required. ITONICS adapts to your existing strategy frameworks, planning cycles, and execution rhythms. Teams can start where they are and gradually introduce more structure, automation, and alignment over time.

/Still%20images/Strategy-OS-Mockup.webp?width=1370&height=961&name=Strategy-OS-Mockup.webp)
